服務熱線
18971653633
虛擬電廠(Virtual Power Plant,VPP)是一種通過信息技術和智能控制手段,將分布式能源資源(DERs),如分布式發電設備、儲能系統、可控負荷等,聚合起來并作為一個整體參與電力市場和電網運行的解決方案。

(1)優化電力資源配置:通過智能調度技術,虛擬電場能夠根據實時需求和市場價格優化電力生產和消費,提高電力系統的運行效率
(2)增強電網穩定性:提供調頻、備用等輔助服務,幫助電網應對突發情況,確保電力供應的穩定性和可靠性。
(3)促進清潔能源消納:整合間歇性可再生能源,并通過儲能和需求響應平衡供需,減少棄風棄電現象。
(4)降低用戶成本:為用戶提供參與需求響應的機會,通過經濟激勵措施鼓勵用戶調整用電行為,從而降低用電成本。
(5)支持電力市場發展:作為靈活的市場主體,虛擬電廠可以參與電能量市場、輔助服務市場、需求響應市場等,推動電力市場化改革和智能電網建設。
(1)不需要大規模的新建物理基礎設施,而是通過軟件和技術手段實現資源整合。
(2)可以靈活調度多種類型的分布式能源,形成統一的調度和管理,提高能源利用效率和電網系統的穩定性。
(3)多主體協作,虛擬電廠涉及眾多利益關聯方,包括:發電企業、電力用戶、分布式能源持有者。
(4)可直接參與市場交易,虛擬電廠聚合商可以作為獨立主體參與到市場交易中。
2.整體架構與設計方案

(1)設備層:通過邊緣-云計算協同優化,實現可調負荷、充電儲能系統、分布式光伏等分布式資源在聚合層面的聚合感知和優化協同;
(2)接入層:采用 Modbus、MQTT、HTTPS等通信協議,將收集上來的關鍵數據信息上傳到數據層。以先進的通信技術和物聯網技術作為支撐,實現更高的數據傳輸效率,建設泛在、低延時的感知“神經網絡"和安全、可靠的協同管控體系;
(3)數據層:在數據層進行數據的清洗、篩選處理,為邊緣計算提供良好的數據支撐,同時還要進行數據隔離,維護數據和虛擬電廠平臺系統的安全;
(4)公共層:打通同電力交易系統、電網調控系統、電力營銷系統光儲充EMS能管系統的接口,實現信息高效互通;
(5)應用層:應用層包括數據中心、用戶中心、物聯中心、客戶管理、合同管理、中長期市場交易、現貨市場交易、清算結算管理、聚合資源管理、運行監控預測、響應交易管理、調度控制管理、邊緣調度管理、模型管理、算法管理等模塊,實現能鏈虛擬電廠平臺的核心功能:
(6)展示層:展示層采用 WEB 端、大屏端、APP端/小程序等形式進行數據和運行狀態信息的可視化展示。

根據用戶需求建設集采集,調度,分析為一體的虛擬電廠平臺。有別于之前的能耗采集平臺和需求響應平臺,該系統不局限于單一資源形式的數據采集與需求響應,而是要建設實現商業、居民、工業、光伏、充電樁、分布式能源等多種靈活性資源快速接入,利用電源側的多能互補和負荷側的靈活互動,對電網提供電能或調峰、調頻、可再生能源消納等多種輔助服務。
構建集商業建筑、工業、充電樁、儲能等多種綜合資源的虛擬電廠平臺,通過信息化手段和網絡技術,實現資源數據采集和調度控制。針對電網削峰、填谷、調頻等不同場景要求,綜合調度可用資源,完成電網調度任務。平臺接入資源終端采用聯研院邊緣網關作為采集、傳輸、控制設備,并使用規定協議完成與服務端的數據通訊。
3.項目建設方案
聚合控制網關

平臺功能-負荷核定

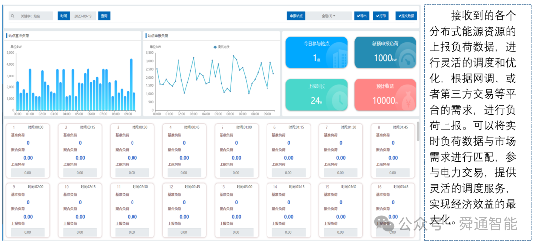
平臺功能-負荷上報


平臺功能-聚合申報





4.平臺建設內容
混合型虛擬電廠的建設需要滿足多元異構資源的接入,構建智能調控平臺實現資源優化調度,參與電力市場多品種交易,實現多場景下市場化交易和商業運營。

虛擬電廠準入備案申請頁面、可調資源信息建模工作臺、居間企業檔案維護管理頁面、零售套餐配置與管理頁面、代理合同簽約與管理頁面、虛擬電廠運營統計分析看板。

虛擬電廠合同套餐編制頁面、合同套餐審核審批頁面、合同套餐上線簽訂頁面、合約執行跟蹤與管理頁面。

分布式資源調節能力挖掘頁面、資源聚合優化計算頁面、資源物理特性表征模型頁面、協同優化調控驗證頁面。

市場數據集成與預測模型構建頁面、負荷分析與峰谷價格聯動頁面、功率與出力預測分析頁面、日前協同計劃方案編制頁面。

虛擬電廠全品類交易功能頁面、電力市場數據交換頁面、多時序交易預案編制頁面、交易預案評估審核與報出頁面。

多層協同互動監視頁面、中標結果與經濟調控計算頁面、調控指令跟蹤與資源狀態管理頁面、分級分時優化組合與緊急調控頁面。

可調能力計量與費用結算頁面、調節里程計算與考核頁面、結算憑據生成與管理頁面、全流程分攤結算管理頁面。

設備自動化接入與協議管理頁面、資源狀態實時感知與告警頁面、物聯設備全生命周期管理頁面、邊緣 - 云端協同管理頁面。

組織機構與用戶管理頁面、角色權限與菜單管理頁面、系統編碼與流程配置頁面、系統運行日志管理頁面。

市場化交易管理頁面、客戶全生命周期管理頁面、購售電合同跟蹤頁面、偏差考核處理頁面。
建設虛擬電廠平臺的意義重大,它不僅能優化能源資源配置、提升電網穩定性、整合分散資源、優化供需平衡、提升調峰調頻能力、推動可再生能源消納與 “雙碳" 目標實現,更能構建數字孿生電網、推動能源行業的數字化與智能化轉型。
虛擬電廠平臺通過技術創新與模式創新,將分散的能源資源轉化為可調控的 “虛擬電源",既是應對能源轉型挑戰的關鍵手段,也是構建新型電力系統的核心支撐。其意義不僅在于提升能源效率與電網穩定性,更在于推動整個能源生態向低碳、智能、互動的方向演進,為 “雙碳" 目標與能源革命奠定基礎。